Uniqontrol
שליטה חכמה. תובנות בזמן אמת.
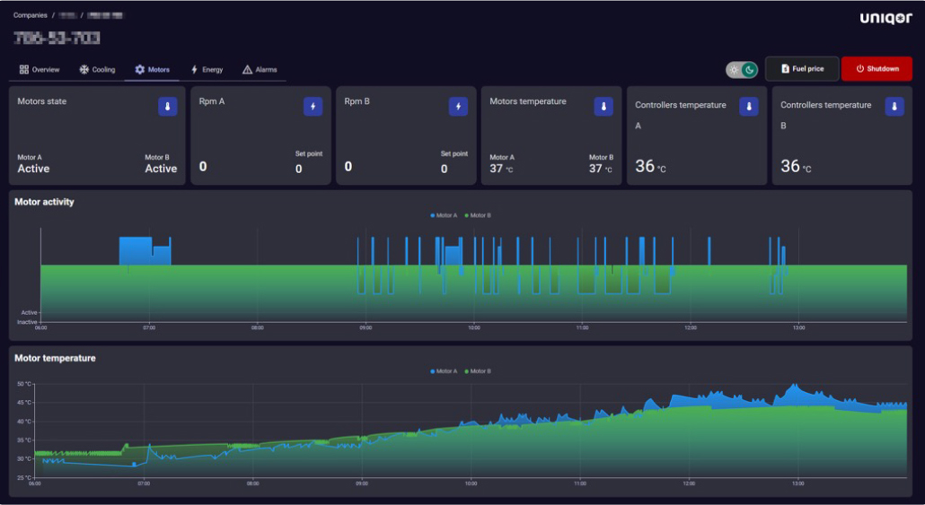
Uniqontrol - פלטפורמת הניהול בענן של Uniqor – מתחברת ישירות לכל רכב המצויד במחשב הבקרה החכם SCC (Smart Cooling Computer) , ומאפשרת למנהלי צי לקבל שליטה מלאה ותובנות מדויקות על ביצועי הקירור – מכל מקום ובכל זמן.

- ניטור טמפרטורה בזמן אמת והתראות חכמות.
- אבחון מרחוק וחיזוי תקלות (Predictive Maintenance).
- שליטה דו-אזורית ותיעוד היסטורי של נתונים.
- דוחות תאימות לתקני קירור בענפי התרופות והמזון.
- מתאימה לניהול צי בכל סדר גודל.
אופטימיזציה, צמצום סיכונים, ושליטה מלאה – ממסך ניהול אחד.